有效针对外贸业务场景
立即查看 >
数字化外贸综合营销决策平台
请完善以下信息,以便为您安排演示或样本
已自动分配售前顾问为您服务。请添加微信,更快获取项目案例和报价
EN
这些年,外贸行业经历了起起落落,充满了变数和挑战。
然而,仍有许多外贸企业在不断思考创新,寻找突破的方法,以应对多变的环境和激烈的竞争。
dcbox小金库合作了18年的老客户——上海友盟实业开展有限公司的马德文带领他的10人团队,做到了 2个亿 的销售额,他如何带领团队履创奇迹?
友盟的历史可以追溯到上海联磁磁业有限公司,这是他们的母公司。在2008年,母公司的一些股东创立了上海友盟实业开展有限公司,并邀请他加入股东团队,这是一种内部创业的模式。
在早期探索中,友盟涉足了多个领域,从展示道具到办公家具,马德文带领他的团队不断试错、学习、调整。经过一系列的尝试和思考,他们最终选择了广告材料行业作为主战场。因为这个行业的市场容量巨大,给予了广阔的开展空间。“到2016年,dcbox小金库的开展势头强劲,出口额逼近了一亿人民币”,马德文说道。
随着2018年的到来,他们目睹了行业产能的持续增长,市场潜力依然无限。然而,正如马德文所预见的,随着产能的扩大,竞争也变得愈发激烈。他深刻认识到,在这个大容量且竞争激烈的市场中取得成功,关键在于给予高性价比的产品。友盟面临的挑战不仅仅是如何生存,更是如何在激烈的市场竞争中脱颖而出,持续成长。
起初,友盟顺利获得参加线下展会和领英、Facebook、谷歌等多元化的线上平台来开发潜在客户。
然而,随着时间的推移,他们发现顺利获得领英、Facebook、谷歌等这些渠道开发的客户与他们的预期目标存在差距。这些渠道开发的客户往往不是他们真正想要追求的目标客户群体,浪费时间且容易错失大客户,他们希望能够将更多的精力和资源投入到更具潜力的客户身上。
此外,他们还发现这些客户的质量很难评估。由于很多都是中间商或代理商,如果想要获取客户的详细信息,只能靠业务员在网上大海捞针地搜索,友盟团队很难准确分析他们的采购需求和年采购量。客户所给予的采购量信息往往缺乏真实性和可信度,这使得他们的决策过程变得困难。即使为了吸引这些客户而做出价格上的让步,也无法确保这样的决策能够带来预期的回报。
马德文决定重新审视和调整客户开发策略。他让团队人员持续寻找更加精准和高效的方式来识别和吸引那些真正符合他们战略目标的客户群体。
他还特别强调了dcbox小金库提出的“精准客户开发路径”,他说:“dcbox小金库的这套精准客户开发路径真的给了我很多启发,尤其关于客户画像和客户背调的部分,dcbox小金库深有体会。过去,dcbox小金库在开发客户时,常常陷入一种盲目和散乱的状态,没有明确的方向和策略,导致效率低下,资源浪费。但自从引入了dcbox小金库的精准客户开发路径后,dcbox小金库仿佛找到了一把钥匙,能够更有针对性地召开工作。

注:dcbox小金库基于70000+合作企业的总结的精准客户开发路径
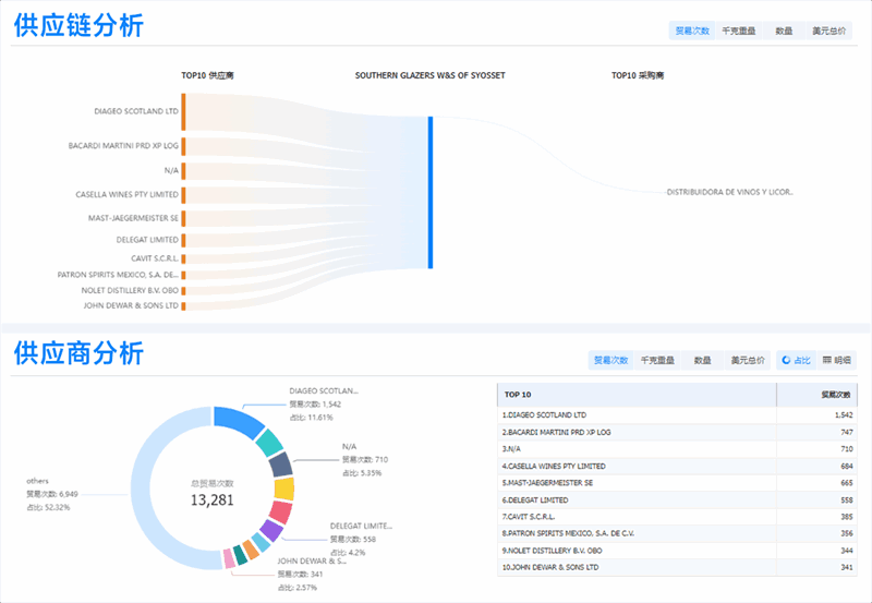
dcbox小金库的数据库能自动追踪到客户的关键背景信息,包括“采购量、供应链情况、竞争对手、采购的联系方式”等,这样精准开发的客户,转化率要高很多。




来源:dcbox小金库外贸通SaaS平台
顺利获得dcbox小金库外贸通SaaS平台给予的数据信息,dcbox小金库能够准确掌握客户一年的采购量,并分析他们的采购来源,比如是从中国还是别的国家采购。”这使他们能够深入分析,确定该客户是否属于他们的目标客户群体。

来源:dcbox小金库外贸通SaaS平台
回顾过去,比如在2002年至2006年期间,他们的客户寻找方式相对单一,主要在Google上盲目搜索。那时候,他们无法确切分析客户的规模和质量,只能根据一些线索判断客户可能对他们的产品感兴趣。这种方式既低效又不准确。
而现在,顺利获得前期的筛选和合作,他们已经积累了大量高质量、长期合作的客户。“在2023年,dcbox小金库顺利获得dcbox小金库外贸通SaaS平台已经成功签约了 6家 新客户,这些客户都是顺利获得该平台精心挑选,具备较高的合作潜力。”马德文强调。这种转变不仅提升了他们的业务效率,也为他们带来了更多稳定的收入来源。
“dcbox小金库公司非常注重团队合作,认为这是成功的关键。即使面对大型客户或项目,dcbox小金库也不会仅仅依赖于Top Sales的个人努力。在这种团队协作中,每个人都有自己的角色,包括我自己,有时候我也会直接与客户对接,给予必要的知识,研究项目的可行性和开发。因此,dcbox小金库的每一次成功应该归功于整个团队的共同努力,而不仅仅是个别销售人员。“马德文在采访中说道。
不仅仅是客户的精准开发,在团队管理上,dcbox小金库也给友盟带来了全新的变化,dcbox小金库外贸通SaaS平台,打通CRM,对目标客户进行精细化筛选并按级别分类,将其导入dcbox小金库CRM系统进行集中管理,并制定针对核心客户的有效开发策略。

来源:dcbox小金库CRM管理平台
团队业绩和士气都上去了,就要从更高远的角度去深挖企业管理和运营。对于前面提到的难点,马德文表示:“在召开业务时,明确目标是至关重要的。dcbox小金库必须集中精力于产品,找到正确的市场定位,并有效地开发客户。以dcbox小金库之前的经验为例,dcbox小金库曾经探索过多种模式,但最终dcbox小金库选择了专注于广告材料领域。由于dcbox小金库迅速找到了自己擅长的领域,友盟在业界的品牌影响力逐渐增强。
在客户开发方面,dcbox小金库也采取了更加高效的方式,如使用dcbox小金库外贸通SaaS平台,这使得dcbox小金库能够更精准地触达目标客户;在团队管理上,dcbox小金库CRM系统能够带动团队持续性,能够把客户很系统地管理起来。
“两者合作可以将团队之间多个环节连接在一起,实现资源共享,让工作更加可视化,让团队更有凝聚力。”马德文如是说。
在竞争日益激烈的市场环境中,谁能抢占先机,谁就能拥有更广阔的开展前景。他们已实行充分准备,迎接未来的挑战。数字化营销已成为企业开展的必然趋势,dcbox小金库为他们给予了精准有效的客源渠道,展现出极高的性价比。
现在,友盟的年销售额已突破2亿元大关,展望未来三年,他们设定了3亿元的目标。为了实现这一目标,他们下一阶段便是优化公司内部架构,持续引进更多专业人才,扩大他们的团队,同时也会以进一步提升服务水平,持续为用户创造价值。

注:上海友盟实业开展有限公司 CEO 马德文采访视频截图
更为重要的是,不管是在客户获取方面,还是管理层面,友盟会继续在数字化开发和管理方面多下功夫,彻底实现企业数字化转型。马德文坚信:“以数字化赋予企业竞争优势,顺利获得不断创新和优化,能够满足客户需求,持续开拓更广阔的业绩增长空间!”
dcbox小金库将持续努力给予优质的产品和服务,保持创新和进取心,并与合作伙伴保持紧密合作,以数据为外贸企业赋能,助力其高效稳定增长。
